صفحه اصلی / Portfolio Item / طراحی داشبورد BI شرکت چوب و کاغذ مازندران
جزئیات نمونه کار

با بررسی جزئیات یک همکاری موفق، دید روشن تری از کیفیت، فرآیند کاری و نتایج قابل ‌دستیابی با تیم درنیکا به دست خواهید آورد.

 

طراحی داشبورد BI شرکت چوب و کاغذ مازندران
شرکت صنایع چوب و کاغذ استان مازندران بعنوان بزرگترین تولیدکننده کاغذ در سراسر کشور فعالیت می کند. این سازمان با هدف افزایش شفافیت اطلاعات، تسهیل گزارش گیری های عملیاتی و راهبردی، و ارتقاء تصمیم گیری داده محور ، از سال 1401 اقدام به بهره گیری از هوش تجاری (BI) در این مجموعه نمود. این داشبورد تحلیلی با هدف ارائه گزارش های دقیق، به روز و قابل اعتماد از داده های کلیدی عملیاتی طراحی شده است.
درصد پیشرفت پروژه
100%

معرفی داشبورد تحلیلی شرکت صنایع چوب و کاغذ مازندران

شرکت صنایع چوب و کاغذ مازندران از سال 1376 فعالیت خود را در زمینه تولید انواع کاغذ و محصولات مرتبط آغاز کرده و به عنوان یکی از بزرگ ترین واحدهای صنعتی حوزه سلولزی در کشور شناخته می شود.
در راستای ارتقای تصمیم گیری های مدیریتی و پایش دقیق عملکرد تولید و فروش، از سال 1401 پروژه هوش تجاری (BI) این شرکت راه اندازی شد. این داشبورد تحلیلی با هدف ارائه گزارش های دقیق، به روز و قابل اعتماد از داده های کلیدی عملیاتی طراحی شده و در حال حاضر در اختیار واحدهای مختلف سازمان قرار دارد.


برخی از قابلیت ها و شاخص های کلیدی این داشبورد عبارت اند از:
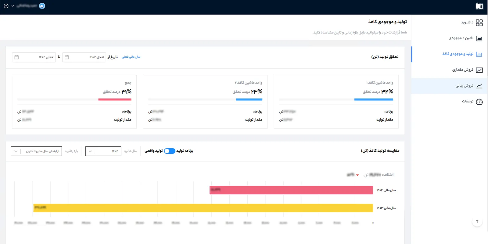
• داشبورد اصلی: شامل نمای کلی از شاخص های کلیدی کسب وکار از جمله گیج های مربوط به تولید، تأمین، و فروش (به تفکیک ریالی و مقداری) در یک ویجت تصویری سریع و قابل درک.
• فروش مقداری – ریالی: نمایش میزان فروش محصولات در بازه های زمانی مختلف به صورت مقداری و ریالی، با نمودارهای مقایسه ای نسبت به اهداف تعیین شده و دوره های مشابه قبل.
• تولید: ارائه ی گزارش های تحلیلی از میزان تولید به تفکیک خطوط و محصولات، بررسی نرخ بهره وری تولید، مقایسه تولید برنامه ریزی شده و واقعی، و امکان فیلتر اطلاعات بر اساس تاریخ، شیفت، یا نوع محصول.
• تأمین و موجودی چوب: این ماژول به بررسی دقیق فرآیند تأمین چوب، میزان ورود چوب به کارخانه، نوع چوب مصرفی، و تحلیل موجودی انبارها در مقاطع زمانی مختلف می پردازد.
• تحلیل مصرف روزانه: نمودارهای دقیق برای بررسی میزان مصرف روزانه چوب در واحد 300، به تفکیک نوع چوب ، کمک می کند تا نوسانات مصرف و انحراف از الگوهای پیش بینی شده شناسایی شوند.
• تحلیل توقفات تولید: مجموعه ای از جداول و نمودارها برای پایش توقفات رخ داده در خطوط تولید، با قابلیت تفکیک بر اساس تاریخ، نوع توقف، منشاء وقوع (برق، مکانیک، مواد اولیه و …) و مدت زمان هر توقف، که به مدیریت نگهداری و تولید در تحلیل نقاط بحرانی کمک می کند.


این پروژه با هدف افزایش شفافیت اطلاعات، تسهیل گزارش گیری های عملیاتی و راهبردی، و ارتقاء تصمیم گیری داده محور طراحی و پیاده سازی شده است و در مسیر توسعه و افزودن ماژول های جدید، به صورت مستمر به روزرسانی می شود.

شرکت درنیکا آماده همکاری با شرکت ها و کارخانجات دولتی و خصوصی جهت راه اندازی داشبورد مدیریتی (مبتنی بر هوش تجاری) است. جهت کسب اطلاعات بیشتر درباره خدمات طراحی داشبورد مدیریتی می توانید از طریق شماره 02191013171 با کارشناسان ما در تماس باشید.

حوزه های فعالیت ما

ما در دُرنیکا مجموعه ای از خدمات تخصصی IT را ارائه می دهیم، از جمله: طراحی و پیاده سازی سامانه های سازمانی، مشاوره و اجرای پروژه های تحول دیجیتال، هوشمندسازی خدمات، توسعه نرم افزارهای اختصاصی، طراحی سایت و اپلیکیشن، و ارائه راهکارهای مبتنی بر هوش مصنوعی و تحلیل داده ها.

دریافت مشاوره

بله. مشاوره اولیه ما رایگان است و شما می توانید از طریق فرم تماس یا شماره تلفن 02191013171  با ما در ارتباط باشید.

خدمات دولتی-سازمانی

بله. بخش عمده ای از فعالیت ما مربوط به طراحی و اجرای پروژه های سازمانی و بین سازمانی (B2B/B2G) است.

پروژه های سازمانی

شما می توانید از طریق فرم تماس یا شماره تماس 02191013171 با تیم ما در ارتباط باشید. پس از دریافت نیازسنجی اولیه، جلسات مشاوره و بررسی فنی برگزار شده و در صورت تأیید، فرآیند طراحی و اجرای پروژه آغاز می شود.

خدمات پشتیبانی

بله. کلیه پروژه ها شامل دوره پشتیبانی فنی و عملیاتی هستند. همچنین بسته به نوع پروژه، قراردادهای پشتیبانی سالانه یا تمدیدی نیز قابل تنظیم است.

ارائه خدمات به تمامی کسب و کارها

هزینه این خدمات با توجه به نوع پروژه شما متغیر است. اما این اطمینان را به شما می دهیم که نسبت به رقبا بهترین قیمت را ارائه خواهیم داد

نرم افزار اختصاصی سازمان

قطعاً. طراحی نرم افزارهای سفارشی دقیقاً یکی از تخصص های اصلی ماست. بر اساس نیازهای خاص سازمان شما، نرم افزار اختصاصی طراحی و اجرا می شود تا دقیقاً با فرآیندهای کاری شما منطبق باشد.

هزینه خدمات

قیمت ها بسته به نوع پروژه، سطح تخصص و مدت زمان اجرا متغیر است. لطفاً از طریق فرم تماس یا شماره های سایت با ما در ارتباط باشید تا پس از بررسی نیاز، برآورد دقیق هزینه به شما ارائه شود.

دیدگاهتان را بنویسید

نشانی ایمیل شما منتشر نخواهد شد. بخش‌های موردنیاز علامت‌گذاری شده‌اند *